Review:
Youless
Installeren in Domoticz:
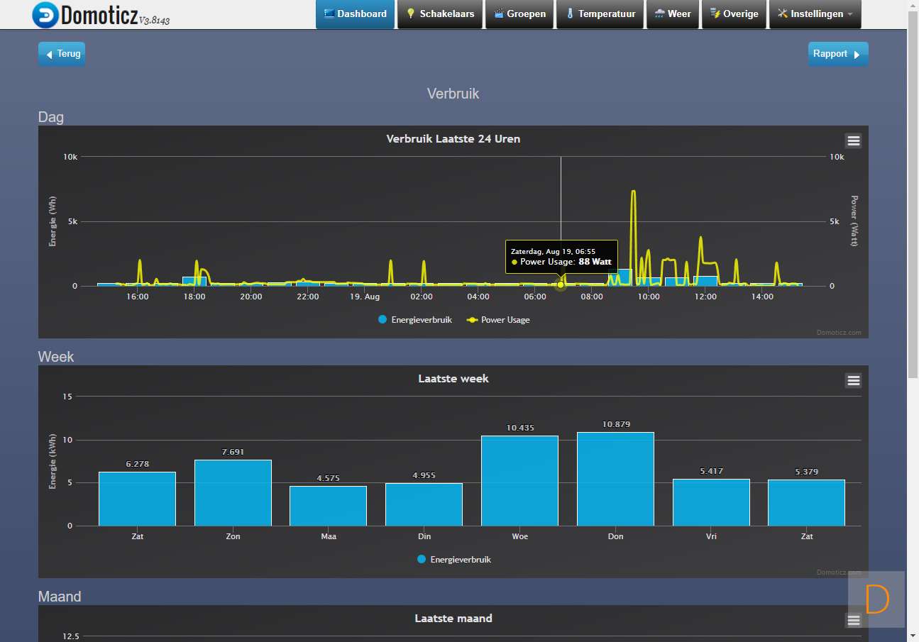
Domoticz is een open source domotica systeem welke door vrijwilligers wordt ontwikkeld. Dit systeem kan op meerdere platformen draaien. Wij zijn nog bezig om hierover een review te maken. De Youless is ook te koppelen aan dit systeem. We komen nog een met een uitgebreide review waarin wij de Youless meenemen.
Onderstaand alvast een paar schermen:
Inhoudsopgave
;
;






